管理人のイエイリです。
建設現場で「必ずやらなければならないけれど、正直あまり語られない作業」の代表格が、濁水処理装置の管理です。
排水基準を満たすために、濁水に薬剤を投入するには、pHや濁度を計りながら薬品量を調整する必要があります。しかし人が常時、装置に張り付いているわけにはいきません。
そこで時々、処理装置に行っては濁水の状況を確認し、安全を見て少し多めに入れておく――そんな運用が積み重なり、管理工数も薬品使用量も増えがちです。
そんな現場のお困りごとを解決しようと、鹿島(本社:東京都港区)は「濁水処理装置向け薬品自動添加システム」を開発しました。
といっても、新型の濁水処理装置に丸ごと入れ替える必要はなく、
ナ、ナ、ナ、ナント、
後付けで自動化
できるのがポイントです。(鹿島建設のプレスリリースはこちら)
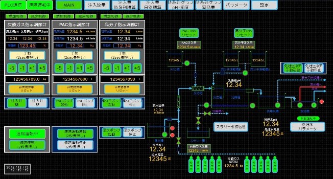
このシステムは、処理能力が10~60m3/Hの中小規模装置向けに開発されました。
現場側には流量計やpH計、濁度計などのセンサーが付き、裏側では設備をプログラムで制御する「PLC」機器とインバーターを備えた制御盤が薬品注入装置を動かします。
濁水が処理装置に流れ込むと、まず流量や水質をリアルタイムで計測。そのデータをもとに、制御盤内のPLCが必要な薬品量を算出し、インバータ制御で薬品を自動投入します。
特徴的なのは、この動きが一度きりではなく、処理中ずっと続く点です。濁度やpHが変化すれば、その都度、投入量も自動で調整されます。さらに、スマートフォンやタブレット、PCから稼働状況を確認でき、異常時にはメール通知も行われます。
現場に張り付いて管理する前提ではなく、遠隔から“見守る”使い方が想定されています。
このシステムを用いた試験では、薬品管理にかかる現場担当者の作業時間が約90%削減されました。
さらに興味深いことに、
薬品使用量も約75%削減
されたとのことです。
管理工数が減るのは想像しやすいですが、薬品量までここまで減るという点は、なかなか興味深いですね。
人が間欠的に確認し、安全側に多めに投入していた運用から、システムが常時監視し、必要な分だけをこまめに入れる運用に変わった結果といえます。
経験と勘に頼っていた作業を、数値と仕組みに任せる流れは、今後、建設現場を支える様々な設備にも広がっていく可能性がありそうです。
濁水処理は、建設現場にとって欠かせない一方で、なかなかDXの話題に上りにくい分野でした。今回の濁水処理装置向け薬品自動添加システムは、こうした“裏方業務”にまで建設DXの波が及んできたことを感じさせますね。






















